
生活热水系统的流程原理图 生活热水系统图原理图 ,对于想学习百科知识的朋友们来说,生活热水系统的流程原理图 生活热水系统图原理图是一个非常想了解的问题,下面小编就带领大家看看这个问题。
生活热水系统作为现代建筑中不可或缺的一部分,其流程原理图与原理图设计反映了系统的核心结构和运行机制。本文将详细介绍生活热水系统的流程原理图,帮助读者了解这一系统的运作原理,为后续的深入探讨提供背景信息。
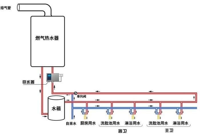
二、生活热水系统概述
生活热水系统主要由热水器、供水管道、回水管道、控制系统等组成。其主要功能是为家庭、酒店等提供稳定、安全的热水供应。其流程原理图详细展示了水从加热到供应,再到回流的整个过程。

三、加热系统
加热源是生活热水系统的核心部分,常见的有电加热、燃气加热、太阳能加热等。流程原理图中,加热源的位置、功率以及控制方式是关键参数。
热交换器负责将加热源产生的热量传递给水,其效率和安全性直接影响着整个系统的性能。
四、供水系统
供水管道将加热后的热水输送到各个用水点,其布局、材质和保温措施是关键。
合理的水压控制可以保证热水的稳定供应,避免因水压过高或过低而影响系统性能。
五、回水系统

回水管道负责将使用过的热水回流到热水器,以节省水资源和提高系统效率。

回水温度的控制可以防止过热或过冷,保护管道和设备。
六、控制系统
现代生活热水系统多采用智能控制,能够根据需求自动调整加热、供水、回水等参数。
控制系统还负责系统的安全保护,如防漏电、防干烧等。
生活热水系统的流程原理图与生活热水系统图原理图是其设计、运行和维护的重要依据。通过深入了解这些原理图,我们可以更好地理解生活热水系统的运行机制,确保其高效、安全地运行,为人们的生活提供舒适的环境。
以上是关于生活热水系统的流程原理图 生活热水系统图原理图的介绍,希望对想学习百科知识的朋友们有所帮助。
本文标题:生活热水系统的流程原理图 生活热水系统图原理图;本文链接:http://yszs.weipeng.cchttp://yszs.weipeng.cc/sh/639560.html。